[ Updated Oct 14, 2025 ]
Every ecommerce marketer faces the same challenge: "I know my marketing is working, but I can't prove which parts are actually driving sales." Sound familiar?
As a Solution Partner Success Manager, I’ve worked with many clients facing this same challenge, and here’s how I recommend using Supermetrics to turn scattered ecommerce data into clear proof of what drives sales.
Key takeaways
- Supermetrics helps ecommerce marketers unify data across platforms like Shopify, Google Analytics, and paid ads to understand the full customer journey and ROI.
- You can automate ad spend tracking, budget pacing, and creative analysis to save time and avoid costly mistakes.
- Building an ecommerce data warehouse with Supermetrics makes it easier to track new vs. returning customers, product-level sales, and campaign performance.
- Ready-made templates in Google Sheets and Looker Studio let teams quickly monitor ecommerce performance, paid channel efficiency, and Shopify sales.
1. Unifying cross-channel ecommerce data
Online shoppers rarely make a purchase on their first visit. Their buying journey may look something like this: visited your online store once, added something to cart, left, came back and browsed more products, and ended up checking out a completely different product than what they were originally looking for.
This is why you need to combine ecommerce data with data from other sources to see the full picture. With Supermetrics, you can use Data Blending to combine data from multiple sources. For example, you can create:
- User behavior analysis by combining ecommerce data, like Shopify, with web analytics data, like Google Analytics 4. You’ll be able to understand who your customers are, how they navigate your online store, what products they’re interested in, etc.
- Last-click attribution report by combining paid ad data with web analytics data. You’ll see which channels are driving conversions.
- Paid channel mix report by combining all paid ad data together. You’ll see a summary of your paid campaigns across channels.

Supermetrics lets you blend data from different sources to see the full picture of your performance
With Supermetrics, we built data visualizations within just two weeks, instead of months, giving stakeholders the visibility they need to optimize campaigns on the go. Martina Karakoleva, Campaign Insights Manager, Philips Healthcare.
2. Building an ecommerce data warehouse
Tracking ROI across disconnected ecommerce channels is like judging a relay race by only watching individual runners. You miss how the handoffs determine who actually wins. Building a comprehensive ecommerce data warehouse lets you connect every touchpoint into one clear ROI picture.
How Supermetrics enables building an ecommerce data warehouse:
- Automatically imports online and offline data by pulling it from platforms such as Facebook Ads, Google Ads, TikTok, Shopify, and email, while also allowing offline inputs like brick-and-mortar sales, seasonal campaigns, or out-of-home advertising via its Custom Data Import feature.
- Data transformation features, such as Custom Fields, let you standardize fields, manage campaign names, add currency conversions, and create custom metrics to track orders and revenue from ecommerce platforms.
- You can design your own data warehouse schemas for each data source to define which metrics and dimensions are taken from multiple sources and schedule transfers to specify exactly how the data is written into your data warehouse. This significantly shortens the data engineering effort and helps you focus on more complex data modeling to build comprehensive ecommerce reports
Here are some best practices for building an ecommerce data warehouse:
- Make sure to include both new customer and existing customer revenue metrics in your schemas. Next, create a data warehouse table that combines this revenue data with the marketing data. This will help you create a report that shows which campaigns have attracted customers who have made multiple repeat purchases.
Pro tip: If you're using Shopify, you can also create new/returning revenue metrics using Supermetrics’ Custom Fields functionality with Shopify’s “order_is_returning_customer” dimension to easily prepare the data before loading it into your data warehouse.
- Capture your data at a low granularity - create schemas that capture order numbers, SKU's, and product variants to analyze your sales behaviour in more detail. Add creative-level dimensions for the marketing data sources to see which creative has resonated best with your audience.
Using Supermetrics to centralize data lets our marketing team have full ownership of our ecommerce data, whereas before, data was scattered and siloed across channels. Martina Karakoleva, Campaign Insights Manager, Philips Healthcare
3. Automating ad spend tracking and budget pacing
Overspending or underspending can harm marketing outcomes and client relationships if you’re working at an agency. Because ad costs and performance fluctuate across platforms, it’s a best practice to automate your ad spend tracking so you can stay on top of your budget.
How to build a budget pacing reporting with Supermetrics
- Use Supermetrics' automated data refresh to pull hourly performance data from all your ad platforms into Google Sheets or Looker Studio.
- Set up conditional formatting to highlight when spend paces above or below targets, and create alerts when CTR drops below acceptable thresholds.

Get this monthly budget pacing template for Google Sheets >>
According to Sofie Segercrantz, Supermetrics’ Performance Marketing Lead, there are some caveats when it comes to budget pacing:
- Seasonality: Simple pacing models assume uniform daily spend, which can mislead during seasonal peaks or lulls. You should combine weekly and monthly pacing views to manage variance.
- Time zones across accounts: If ad accounts span different time zones, use hourly refreshes or time your daily refresh to align data properly.
- Granularity and filters: You can track by campaign, ad set, or theme by filtering in your Supermetrics query—just ensure your campaign naming conventions support that.
We got an alert that our ad spend had dropped to zero because of an expiring payment method. This could have been a million-dollar mistake, but we quickly resolved it thanks to Supermetrics’ alert. Ryan Hubbard, Senior Business Intelligence Analyst, PlanetArt.
4. AI-powered creative analysis
Your creative concept is the single biggest differentiating factor between effective and disastrous advertising. Especially when it comes to competitive times like Black Friday, creatives can make or break your campaign.
How Supermetrics help with ad creative testing and analysis:
- Combine creative data across platforms: You can bring together organic, paid, and analytics data so creative variants can be compared fairly.
- Custom labeling and AI-driven analysis: You can analyze creative attributes, for example, “dark vs light image,” “contains people faces,” etc, using Custom Fields.

- Creative fatigue detection: Using historical comparison, for example, rolling windows, dashboards can flag when creatives start degrading in performance.

According to Outi Karppanen, Supermetrics’ Lead Marketing Industry Strategist, here are some best practices for creative testing and analysis:
- Avoid testing without a hypothesis.
- Don’t test too many creative elements at once since you won’t know what caused the performance changes.
- Isolate test variants by audience, budget, and setup.
- Don’t treat test data as the absolute truth—always validate the results with your own judgement and experience
- Don’t assume a winning creative remains best forever—performance can shift with time, context, and audience.
With Supermetrics, we can see which creatives are losing traction, then prune them, and double down on what’s working. Vorrapon Angsupasakorn, Performance Marketing Assistant Manager, NocNoc.
5. Marketing mix modeling for strategic planning
Advanced teams use marketing mix modeling (MMM) to understand how different channels drive sales. MMM reveals optimization opportunities that single-channel analysis misses.
According to our 2025 Marketing Data Report, 49% of marketers already use marketing mix modeling, making it the top planned investment for the next 12 months. However, this advanced approach requires a strong data foundation—55% of respondents identified better data integration as the key to improving their performance.
How Supermetrics supports marketing mix modeling:
In order for a marketing mix model to provide you with a reliable conclusion, you have to supply it with a dataset that is clean, detailed, and consistent.
Supermetrics helps you prepare such a dataset. With the help of Custom Fields and alerts, you can create a dashboard that tracks your campaign naming consistency and visualizes the data completeness per channel.

You can also implement other advanced marketing data quality processes to ensure reliable insights.
Having a reliable data foundation is critical for running an advanced statistical model like marketing mix modeling. If we don’t have Supermetrics, we’d need to start a spin-off company like Supermetrics ourselves. Lauri Nurmela, Marketing Analytics and Automation Lead, Swappie.
6 essential ecommerce templates you can implement immediately
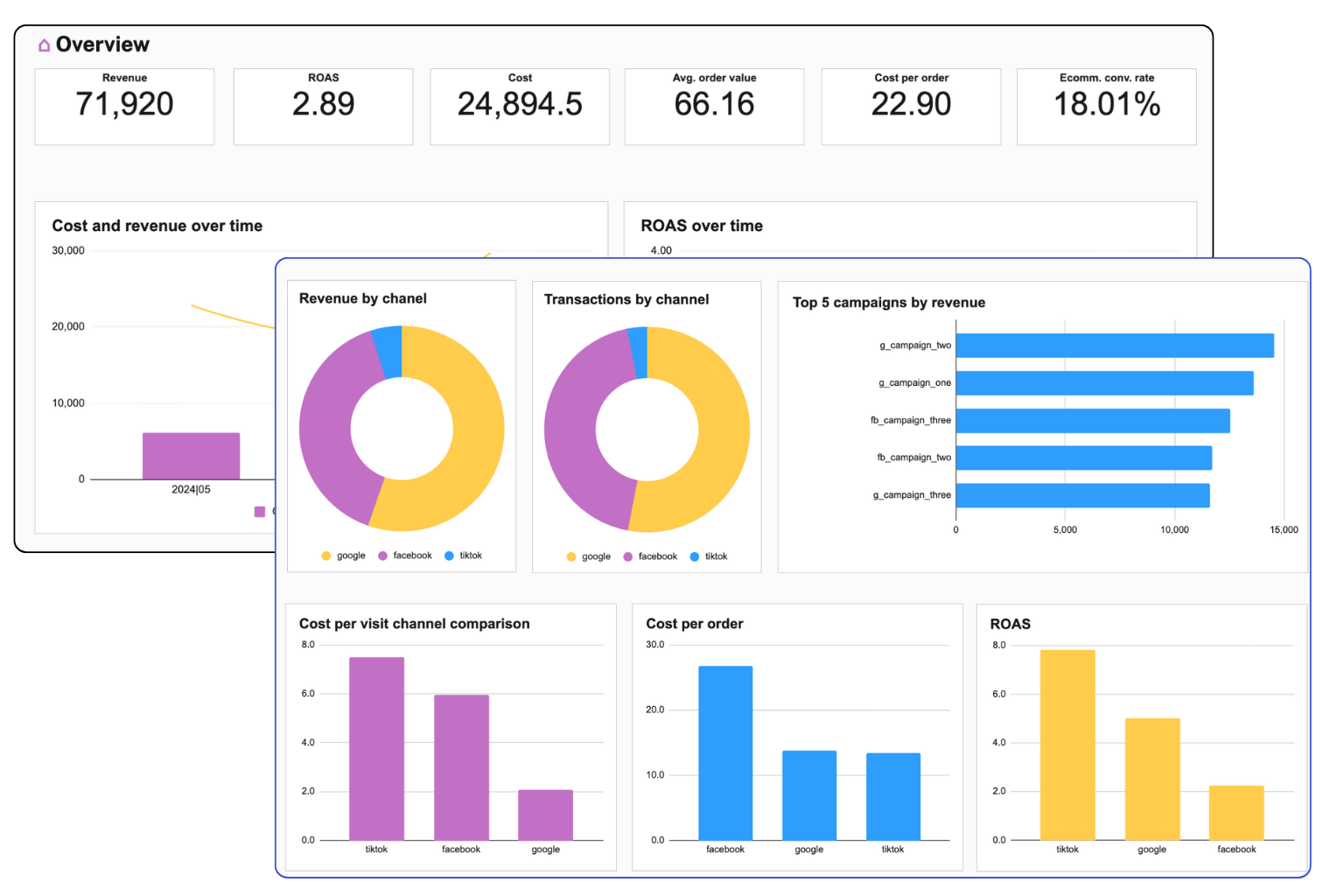
Ecommerce overview performance
This template provides a clear view of your online store’s performance. You’ll be able to:
- Combining paid ad data, Shopify, and Google Analytics 4
- See which campaigns drive actual sales vs. just clicks
- Monitor conversion rates, average order value, and return on ad spend across channels
- Track sales, revenue, and customer behavior across channels in one place

Get this Ecommerce dashboard template for Looker Studio >>
Shopify overview report
With this Looker Studio overview report, you’ll quickly understand your Shopify store’s performance with this Looker Studio overview report. You’ll be able to:
- Track revenue, orders, and average order value at a glance
- Monitor customer acquisition and retention trends
- Identify top-selling products and spot growth opportunities

Get this Shopify overview report for Looker Studio >>
Ecommerce paid channels dashboard
This template lets you measure and compare the impact of your paid marketing channels on ecommerce sales. You can:
- Track revenue, ROAS, and spend across all paid channels
- Compare channel performance to see which drives the most sales
- Monitor campaign efficiency to optimize your marketing budget

Get this paid ecommerce channels dashboard for Google Sheets >>
Over to you
Thousands of ecommerce companies, including Shopee, Manscaped, and Benefit Cosmetics, are using Supermetrics to enhance their marketing performance and drive more sales. If you, too, want to automate ecommerce campaign reporting, creative analysis, or ecommerce attribution, then Supermetrics might be just right for you.
Try Supermetrics’ Marketing Intelligence Platform
See how Supermetrics can help you turn cross-channel ecommerce data into actionable insights to improve your online sales.
Frequently asked questions about Supermetrics for ecommerce
What is Supermetrics for ecommerce?
Supermetrics is a Marketing Intelligence Platform that helps ecommerce marketers turn scattered data into clear proof of what drives sales. You can connect data from platforms like Shopify, Google Analytics 4, and paid ad channels, and blend them to gain a deeper understanding of customer journeys, track ROI, and optimize campaigns.
Which ecommerce platforms does Supermetrics integrate with?
Supermetrics connects to a wide range of ecommerce platforms, including Shopify & Shopify Plus, WooCommerce, Amazon Seller Central, Amazon Ads (for sellers/retail), Stripe, Square, BigCommerce, Magento, PrestaShop, Lazada, Shopee, etc.
How do ecommerce marketers use Supermetrics?
Ecommerce marketers use Supermetrics to:
- Unify cross-channel data for customer journey analysis and attribution.
- Build ecommerce data warehouses to combine online and offline sales data.
- Automate ad spend tracking and budget pacing.
- Run creative analysis to see which ads perform best.
- Prepare clean, consistent datasets for marketing mix modeling.
- Use ready-made dashboards for ecommerce overview, Shopify performance, and paid channel tracking.
Can Supermetrics help track ecommerce ROI?
Yes. By combining ecommerce revenue data with marketing performance data, Supermetrics helps you see which campaigns and channels actually drive sales and repeat purchases. Features like Custom Fields and ecommerce data warehouse schemas make ROI tracking more accurate.
How does Supermetrics save time for ecommerce marketers?
Supermetrics automates data transfers, refreshes, and quality checks. Instead of manually pulling numbers from different platforms, marketers get up-to-date dashboards and alerts in minutes.
What dashboards can ecommerce teams build with Supermetrics?
You can build any dashboards depending on your needs. Here are some common ecommerce dashboards:
- Ecommerce overview dashboard (track sales, ROAS, conversion rates, customer behavior).
- Shopify overview dashboard (revenue, orders, top products, customer acquisition, and retention).
- Paid channel dashboard (compare ROAS and spend across paid platforms).
How does Supermetrics support attribution modeling for ecommerce?
Supermetrics enables attribution reporting by blending ecommerce, paid ads, and analytics data. For example, you can build a last-click attribution report by combining ad data with Google Analytics, or a paid channel mix report to compare performance across all platforms.
Can Supermetrics connect Shopify with Google Sheets or Looker Studio?
Yes. You can pull Shopify data into Google Sheets or Looker Studio using Supermetrics and combine it with other data sources for reports and dashboards.